近日,中国科学院合肥物质院等离子体所陈长伦研究员团队联合合肥综合性国家科学中心能源研究院(安徽省能源实验室)氢能源氨应用研究中心,在两步法电解水制氢研究方面取得系列成果。相关成果发表在Chemical Engineering Journal和Journal of Colloid and Interface Science等国际期刊。
在“双碳”目标背景下,氢能作为清洁无碳的二次能源及优质能量载体将在能源结构变革中发挥重要作用。目前,电解水因其绿色环保、生产灵活及产氢纯度高等优势被认为是高效且有发展前景的制氢技术。然而,在传统碱性电解槽中,氢气和氧气同时产生,即便使用昂贵的膜分离器,在高压下也无法完全避免氢氧混合;另外由于可再生能源频率/功率的波动性,使传统碱水制氢难以与其匹配。为此,两步法电解水制氢技术通过一个能够存储和释放电子的双极电极将产氢和产氧步骤完全拆分而不受限于时间和空间,在不使用膜分离器情况下实现高效制氢,突破了高压制氢气体渗透混杂这一技术瓶颈。两步法电解水制氢与传统的电解水制氢技术相比,具有空间优越调变性、简化工艺、降低造价、提高制氢效率等独特优势。
两步法电解水制氢关键在于高性能双极电极材料制备和电解槽结构设计。两步法电解水系统常用的双极电极材料是氢氧化镍,但其电子缓冲性能需要大幅提高以及充放电性能稳定问题,基于此,课题组采用简单的一步电沉积法在碳布基底上合成少量钴掺杂的柔性氢氧化镍双极电极。结果表明适当的钴掺杂能提高电极电导率和电子缓存性能,并能引起电荷再分配,并且避免在初始产氢过程中发生寄生的产氧现象[1]。
制备具有突出催化活性和优良稳定性的非贵金属产氢产氧双功能催化剂对于碱性水电解制氢有重要意义。课题组设计了蜂窝状三维掺钼磷化镍钴和氧等离子体诱导的均相铁复合钴氧化物/磷化物纳米线双功能电催化电极,具有高耐久性和优良活性,且析氢和析氧过电位均较低。采用氢氧化镍双极电极并通过切换电流方向的方式实现不同时间、地点的产氢和产氧,电解槽具有较低的槽压、较高的解耦效率和能量转换效率[2,3]。
层状双氢氧化物是一种高容量电极材料,但其有限的电容量和固有的差导电性及稳定性限制了其在储能领域的应用。目前对层状双氢氧化物电极材料的修饰方式有多种,然而往往比较繁琐或是需要严苛的高温条件以及有毒/污染性的化学试剂。基于此,课题组采用绿色且高效的低温等离子体技术辅助制备了氮掺杂镍钴层状双氢氧化物和氮掺杂还原氧化石墨烯/镍钴层状双氢氧化物双极电极,有效提升了电极的电容量和导电性等性能[4,5]。
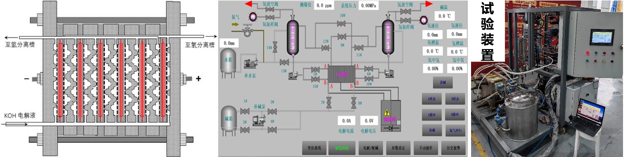
两步法电解水制氢在大规模电解储氢和野外分散式风光储氢,如5G基站、数据中心等数字新基建中具有重要意义。目前合作团队设计制造出两步法电解水制氢的试验装置,已被授权5项国家发明专利。此外,团队综述了海水电解制氢的原理和研究进展;各种电催化剂的设计策略;电催化剂性能评价;电解机理等,最后提出了海水电解技术的发展前景和面临的挑战以及未来氢能生产的发展方向[6]。合作团队在两步法电解水制氢的性能指标与国内外先进指标同步,同时在工业化运行方面(设备和控制)迈出了重要一步。
相关研究得到了合肥综合性国家科学中心能源研究院(安徽省能源实验室)和国家自然科学基金等项目的支持。
论文链接:
[1] https://doi.org/10.1016/j.jcis.2023.06.102
[2] https://doi.org/10.1016/j.jcis.2023.03.131
[3] https://doi.org/10.1016/j.cej.2023.147374
[4] https://doi.org/10.1016/j.apsusc.2023.159006
[5] https://doi.org/10.1016/j.jcis.2024.06.135
[6] https://doi.org/10.1016/j.ijhydene.2024.05.471

图1. 两步法碱水制氢原理图


图3. 双极电极为隔板的压滤型电解槽(左),全自动控制系统(中),两步法电解水装置(右)
